D’un atelier de câblage dans le garage familial à une expertise multi-sectorielle reconnue dans l’automatisme, l’entreprise biterroise Delta Automatisme poursuit son développement malgré la crise.
Daniel Caetano, directeur d’activité, nous explique cette croissance, notamment grâce à sa nouvelle casquette de constructeurs pour le milieu vinicole.

Daniel Caetano, directeur d’activité de Delta automatisme.
Delta Automatisme a démarré en 1981 autour du montage de tableaux électriques, puis s’est développée depuis les années 2010 avec l’arrivée de Mathieu Dossat, deuxième génération de l’entreprise familiale et actuel PDG. Daniel Caetano, vous faites partie de l’entreprise depuis 36 ans. Aujourd’hui, dans quels secteurs évolue-t-elle et quelle est son secret pour rester dans la course ?
Initialement, Delta Automatisme était en effet un atelier de câblage et de fabrication d’armoires électriques. Aujourd’hui, nos compétences dans la fabrication de tableaux, le génie électrique et des solutions d’automatisations plus complexes bénéficient à différents secteurs industriels. En 2024, le vinicole a représenté 21 % de l’activité, suivi par le tertiaire (18 %), l’eau (13 %), les énergies nouvelles (hydrogène, éolien, 13 %), le pétrole (oil and gaz, 11 %), l’agroalimentaire (9 %), l’industrie (9 %), et l’environnement (6 %).
Aujourd’hui, notre approche multi-compétences et notre connaissance de ces différents secteurs nous permettent d’apporter des idées en rupture avec les schémas classiques.
Si on considère par exemple le traitement de l’eau, et les nouvelles énergies, ces activités nous ont appris que chaque goutte d’eau et chaque Kilowatt consommés comptent !
Nous mettons donc cette expérience à contribution pour l’ensemble de nos clients.
En 2023, nous avons réalisé un chiffre d’affaires de 6 millions d’euros (hors taxes). En 2024 : 8,5 millions d’euros (H.T.). Notre objectif 2025 est d’atteindre les 10 millions d’euros (H.T.).
En quoi consiste votre activité dans le secteur vinicole ?
Elle a vraiment démarré en 1998 en sous-traitance pour adapter des cuves thermorégulées. Le process était assez manuel et sommaire. Nous lui avons apporté de l’automatisation et le pilotage des cuves à distance, aussi bien pour les grosses structures que pour de petits domaines gérant une dizaine de cuves.
Dans le secteur vinicole, nous intervenons beaucoup au niveau du quai de réception, un poste stratégique en période de vendange. Nous avons par exemple fait baisser de 50 m3 à 5 m3 d’eau par jour les dépenses pour le nettoyage de 320 cuves d’un domaine très connu. C’est aussi un gain de temps. Là où il fallait 7 à 8h, il n’en faut plus que 3 à 4h.
Filtration, stockage, recyclage, utilisation de produits chimiques adaptés, pompes doseuses pour consommer le minimum… Nous mettons en place tout un procédé de nettoyage en fonction des besoins du client.
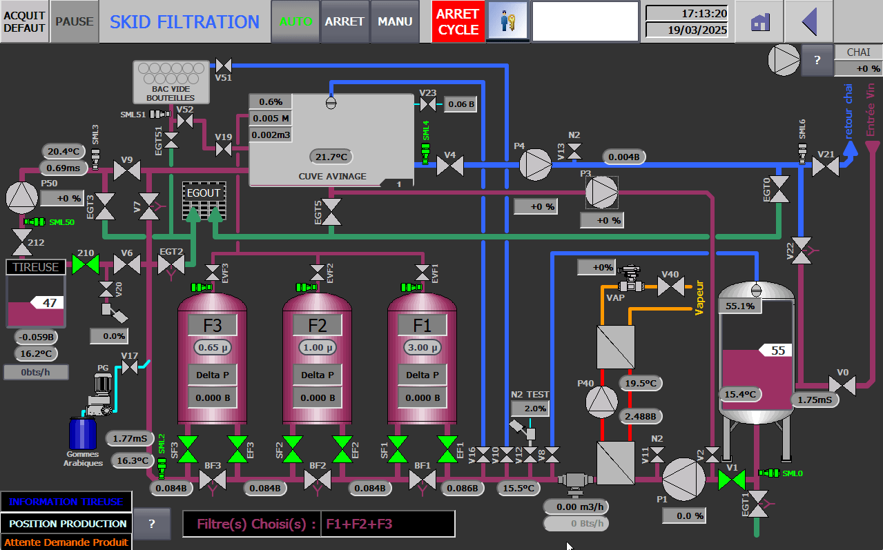
- Tableau de bord de gestion à distance de skids de filtration, fabriqués par Delta automatisme.
Vous êtes sous-traitant et désormais constructeur. Parlez-nous de vos ensembles « Skid de filtration » en charge du remplissage de sous-tireuses sur ligne d’embouteillage ? Qu’apportent-ils d’innovant ?
C’est une activité que nous avons lancée il y a une dizaine d’année mais nous avons enclenché la vitesse supérieure depuis deux ans pour développer notre activité de constructeur. Les skids de filtration de fluides se trouvent au début de la chaîne d’embouteillage. Il ne s’agit pas simplement d’installer des tuyaux. Nous apportons une véritable expertise en termes de sécurité alimentaire, de traçabilité et de sobriété. C’est plus fiable, économe, rapide et ergonomique. Nos skids s’adressent aux embouteilleurs et à des domaines qui possèdent leur propre ligne d’embouteillage. Ils s’adaptent à toutes les lignes et marques existantes sur le marché.
Pour cela, nous avons développé un process et apporté notre vision pour rendre la tâche plus fiable et qualitative. Dans le milieu vinicole, il faut être très pointilleux pour garantir une sécurité au client qui doit répondre à des normes strictes. On n’est pas loin de la traçabilité des laiteries. Il faut être capable de tout prouver. Nous avons également fait un gros travail pour que le client reste le plus possible autonome.
Être constructeur dans le milieu vinicole est une vitrine. Là où nous avions l’étiquette d’électricien, ce nouveau statut rend plus visible l’étendue de notre savoir-faire.
Depuis 2024, une douzaine de skids ont déjà été commandés.
Où sont basés principalement vos clients ?
Ils sont majoritairement en Occitanie, et dans le Grand Sud allant de Bordeaux / La Rochelle jusqu’à Monaco. Nous intervenons également dans d’autres régions ou à l’étranger. Nous travaillons en ce moment en Guyane pour le traitement de l’eau potable. Nous avons par exemple réalisé des travaux de filtration pour le vin en Russie, des projets vinicoles au Chili et en Bulgarie.
En 2025, vous vous étendez au-delà de votre siège de Béziers. Où ça ?
Nous souhaitons nous implanter géographiquement au plus près des besoins de nos clients et de certaines industries. C’est pourquoi nous ouvrons une agence à Port-la-Nouvelle et une autre à Montpellier.
Le navire amiral de DELTA reste à Béziers où travaillent aujourd’hui 45 collaborateurs.
Vous avez intégré le réseau Vinseo il y a trois ans. Pourquoi ?
Adhérer à un réseau où on retrouve déjà des partenaires ou des clients nous paraissait complètement légitime. Nous souhaitons faire connaître et rappeler l’étendue de nos savoir-faire, et échanger avec d’autres entreprises pour développer des synergies et des projets innovants.
Vous faites partie de la communauté du Coq Vert. Pouvez-vous nous expliquer en quoi cela consiste et vous engage ?
Nous avons rejoint la Communauté du Coq Vert il y a de cela un an maintenant. Elle regroupe des dirigeants industriels convaincus de la nécessité d’agir et engagés dans la transition écologique et énergétique. Lancée par Bpifrance, en partenariat avec l’ADEME et le ministère de la Transition écologique, cette Communauté est le symbole d’une industrie verte et responsable.
Il était donc tout naturel pour Delta automatisme de faire partie de cette communauté puisque les solutions que nous proposons à nos clients contribuent directement à leur transition écologique et énergétique.
De plus toute notre stratégie de développement est tournée vers une entreprise plus durable et plus responsable, nos sommes donc ravis de nous engager aux côtés d’entrepreneurs qui partagent nos valeurs.

Delta Automatisme
4 rue Paul Langevin, PAE Le Capiscol
34500 Béziers
Tél. 04 67 350 560
https://delta-automatisme.fr















